PROXIMO CANAL FORMATIVO
Estamos trabajando en un nuevo canal formativo diseñado para aportar conocimientos especializados en gestión energética.

Eficiencia Energética Inteligente
Ventajas de la monitorización eléctrica
En un contexto cada vez más tecnológico, gestionar eficientemente la energía eléctrica es crucial. La monitorización de suministros eléctricos es clave para que empresas y organizaciones mejoren su eficiencia energética y reduzcan costos.
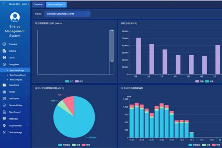
Con estos sistemas, resaltamos el valor de la información en tiempo real y los informes periódicos.
¿Qué es el control de la gestión energética?
La monitorización del consumo energético busca reducir costos y ofrecer soluciones de ahorro. Para ello, se apoya en una plataforma basada en cuatro pilares: medición del consumo, detección de oportunidades de ahorro, ejecución de acciones correctivas y mejora continua.
Esta estrategia requiere controlar instalaciones y puntos críticos para prevenir picos de potencia, acceder a información diaria del consumo, registrar interrupciones del suministro y mantener un sistema de datos en tiempo real que facilite la gestión y el mantenimiento.



VISIBILIDAD EN TIEMPO REAL
La monitorización de suministros eléctricos ofrece el gran beneficio de proporcionar información en tiempo real sobre el consumo de energía. Esta visibilidad inmediata permite detectar patrones, picos de demanda y problemas de eficiencia, facilitando decisiones rápidas. Gracias a sistemas de alarmas, se puede actuar de forma inmediata ante cualquier incidencia, optimizando operaciones y reduciendo costos energéticos.
IDENTIFICACIÓN DE INEFICIENCIAS
La monitorización de suministros eléctricos permite analizar en detalle el rendimiento de equipos y sistemas, detectando ineficiencias, fallos o tecnología obsoleta. Al recibir esta información en tiempo real, las organizaciones pueden actuar rápidamente, corregir problemas y evitar pérdidas energéticas, lo que contribuye a una mayor eficiencia y sostenibilidad a largo plazo.
GESTIÓN DE LA DEMANDA
La gestión de la demanda eléctrica es fundamental para asegurar un suministro estable y eficiente de energía. La monitorización en tiempo real permite a las organizaciones conocer los niveles de demanda al instante, lo que les facilita ajustar sus operaciones de manera dinámica. Esto no solo optimiza el uso de la energía, sino que también permite implementar estrategias para reducir costos en horas pico y mantener la continuidad del suministro sin interrupciones.
VERIFICACIÓN DE FACTURACIÓN
La monitorización eléctrica permite verificar que los consumos registrados coincidan con lo facturado, ayudando a detectar errores de facturación y discrepancias. Esto asegura que las organizaciones paguen solo por la energía consumida, evitando costos innecesarios y fomentando una relación más transparente con los proveedores.
ENVÍOS DE INFORMES PERIÓDICOS
Los informes periódicos, junto con la información en tiempo real, son esenciales para un monitoreo constante. Proporcionan una visión detallada de los patrones de consumo, ayudan a evaluar medidas implementadas y facilitan la planificación estratégica a largo plazo, permitiendo una gestión proactiva y un mejor control de las operaciones eléctricas.
AHORRO DE COSTOS
La monitorización de suministros eléctricos no solo mejora la eficiencia operativa, sino que también se traduce en ahorros financieros sustanciales. Al identificar y corregir continuamente ineficiencias, gestionar la demanda de forma proactiva y optimizar los patrones de consumo, las organizaciones pueden reducir de manera notable sus facturas de electricidad. La visibilidad en tiempo real que brindan estos sistemas permite ajustar de inmediato las medidas de ahorro según las condiciones operativas y las variaciones tarifarias.
Asimismo, los datos recopilados facilitan la toma de decisiones basadas en información sólida, perfeccionando las estrategias energéticas a largo plazo, maximizando el retorno de la inversión en infraestructura y garantizando un control de costos sostenible.
SOSTENIBILIDAD AMBIENTAL
La monitorización de suministros eléctricos ofrece beneficios económicos y ambientales: al optimizar el consumo y eliminar el desperdicio, las empresas reducen su huella de carbono y cumplen con sus compromisos medioambientales. Esto refuerza la reputación corporativa y posiciona a la organización como referente en prácticas empresariales sostenibles.
